圧縮機パックとは
圧縮機パックは、主教材であるダイナミックシミュレータを活用したソフトウェアと、受講者が学習内容をより理解しやすくするためのワークブック、インストラクターが受講者にわかりやすく教えられるように開発されたインストラクター用スライドなどの副教材を含みます。
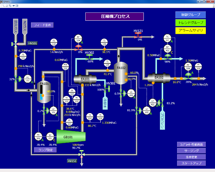
ベンダーよりパッケージ化されて提供されることが多いコンプレッサー(圧縮機)について、付帯設備をふくめて設備についての理解を深めます。
対象プロセス
シミュレータ操作によって運転状態を変化させることを通じ、コンプレッサーの性能についての表現方法や意味、性能曲線の見方と運転状態について体験的に理解し、知識の定着を図ります。


対象者と期待効果
圧縮機を利用している製造現場の方(製造オペレーター、プロセスエンジニア)、およびメンテナンス部門にて機械・電動機の保全業務を主な対象としています。以下のようなことに関心がある方を想定しています。
- コンプレッサーについて、機器の能力についての考え方を知りたい方
- 気体の熱力学やコンプレッサーに関する機械工学について、実機を模した題材を用いて体験的に学びたい方
- コンプレッサーを構成する付帯機器を含め、手動での操作を通じて役割を理解したい方